项目管理平台
灵活、全面、智慧的项目管理
来源:企企科技 发布时间:2020-11-05
企企管理云项目管理平台,全方位的项目执行管理。项目立项审批、进度计划、人员安排、工时管理、项目执行、项目变更、项目关闭全流程管理;项目收入确认、开票、应收款、应付款、项目成本、费用全面记录,准确反映项目损益;自定义的项目看板帮助管理者对企业现状实时掌握,项目异常自动预报警。
一目了然:项目全貌
负责人、阶段、时间、收款、付款、团队,一目了然。

尽在掌握:项目看板
项目阶段、进度、回款、收入、支出、利润等等尽在掌握。

心中有数:经营看板
客户、收支、利润、预测、排行等多维度数据分析,实时查看。

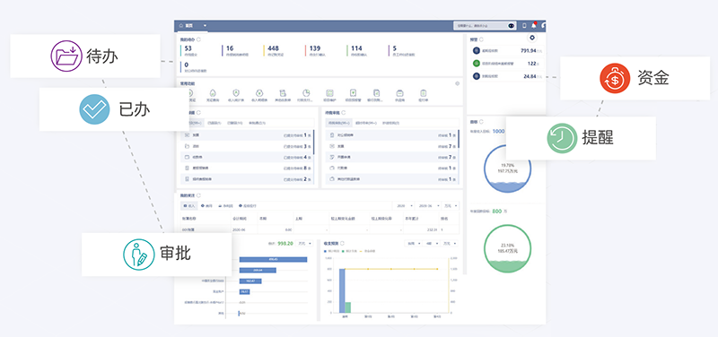
随需而用:经营决策者工作者
基于角色的个性化配置工作台,待办、已办、审批、目标、资金、预测、提醒,一清二楚。

