首页
产品
展开子项
项目管理平台
灵活、全面、智慧的项目管理
企业管理全景视窗
经营看板与项目看板
财务管理
智慧全面的财务管理
移动报销
全流程智能费控
事项管理平台
业财一体化的智慧经营管理平台
工作流协同办公
以人为中心的全员应用
协同对账
企业间高效协同工具
合同管理
归档简单,统计准确的工具
更多应用
更多应用尽在企企管理云
行业与方案
展开子项
工程技术服务行业
实现业财一体的项目全生命周期管理
教育培训行业
建立公平、透明、高效的企业管理运营体系
民间非营利组织
全方位助力民非组织财务管理规范化、自动化、透明化
信息技术服务行业
实现信息技术服务企业的项目全生命周期管理
广告传媒行业
实现广告项目成本精细化核算
新闻中心
展开子项
全部
你想了解的企企新闻、活动信息、相关报告、管理动态尽在这里
活动信息
企企相关的线上、线下活动信息
新闻动态
企企相关的新闻动态
研究报告
关于企业管理、财务管理相关报告
管理干货
最新的管理理念与方法
关于企企
展开子项
企企介绍
领先技术和最佳应用实践结合
联系我们
企企各地机构联系方式
400-780-9880
预约产品演示
教育培训行业解决方案
建立公平、透明、高效的企业管理运营体系,以工作流驱动业务的模式,通过校区、
课程、业务员、合作渠道等多维收入或利润的统计分析,优化考核目标,帮助企业快速发展。
移动报销高效审批提升员工满意度。
预约产品演示
教育培训行业挑战
组织间协同滞后
审批线下走、业务财务无关联、数据获取不及时
数据统计分析不全面
无法实现校区、课程、部门、业务员、合作渠道等多维、灵活组合的统计与分析
异构系统无联动
业务系统与财务系统不集成,财务重复工作量大
无法移动报销
员工借款、报销、还款不能随时填报,也无法移动审核
企企管理教育培训行业解决方案
项目进度管控
全面多维数据分析
灵活高效的协同
高效合规的移动报销
项目计划进度可控可管
① 把课程做为项目,实现课程的全方位管理
② 经营活动可根据权责发生制、收付实现制等不同管理模型自动生成财务凭证
③ 同一业务单据可以根据核算要求,在多个管理账簿分别生成财务凭证
预约产品演示
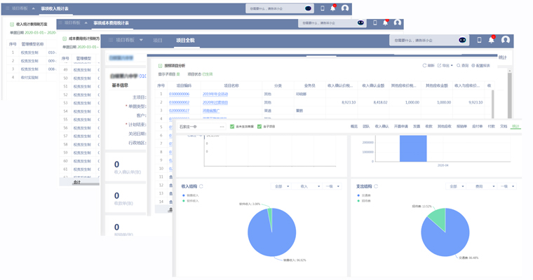
全面多维的数据分析
① 项目/课程面板:基于角色的个性化全景视窗,提供关键指标、仪表盘等灵活的多维信息展现方式
② 收入可以按:业务员、课程、校区、合作渠道等多维度归集
③ 成本可以按:公共成本、人员成本、人员费用、其他费用等分类统计
预约产品演示
灵活高效的协同
① 开放API接口,支持与课程管理等第三方系统的集成
② 基于行业特点可以自定义单据类型、自定性单据模板
③ 灵活设置审批规则,支持不同的审批路径定义
预约产品演示
高效合规的移动报销
① 内置多种费用类型,单据可灵活配置,支持移动端申报审批
② 发票导入支持图像识别、卡包导入,并自动验真,查重、分类,自动税额抵扣计算
③ 审批结束后自动生成财务凭证
预约产品演示
真实有效、开箱即用,不是嘴上说说就可以
需要了解更多企企产品信息我们将为您提供帮助
预约产品演示